Tell Lucy what to do. She'll open apps, click buttons, fill forms, and get it done — inside a sandboxed Ubuntu VM.
No scripting, no APIs, no record-and-playback. Just say what you need.
Type your task in plain language. Lucy understands context — from simple file operations to complex multi-app workflows.
Lucy opens a sandboxed Ubuntu VM and works through your task in real-time. You see every click, every keystroke, live.
Every task is auto-saved as a YAML playbook. Edit it, schedule it, share it with your team — or let Lucy improve it over time.
Not a demo. Not a wrapper. A full automation platform you own and control.
Watch the AI agent work inside the VM in real-time. Every action is visible — no black-box execution.
Run multiple agents in parallel, each with their own isolated VM, API key, and task history.
Every task is auto-recorded as YAML. Replay, edit, export, import — build a library of automations.
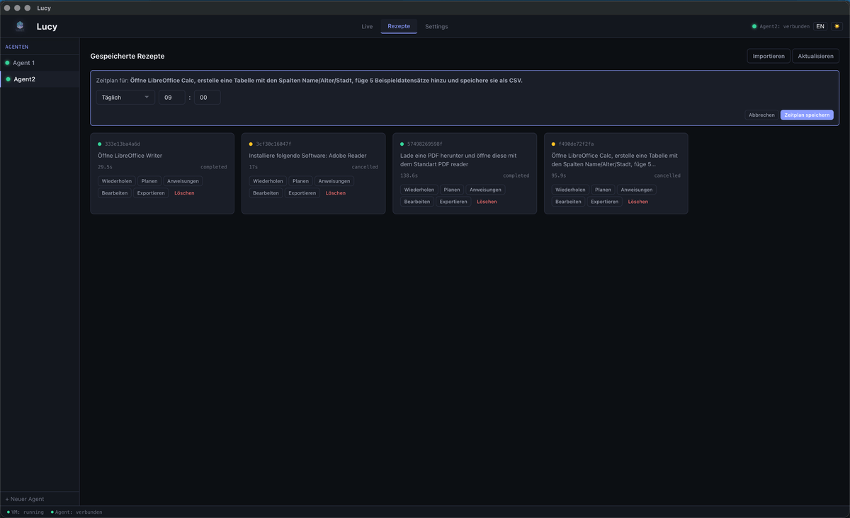
Run recipes on a schedule — daily reports, weekly data pulls, or custom intervals. Set it and forget it.
Give feedback when Lucy makes mistakes. Lessons persist and improve future task execution automatically.
Fully local and self-hosted. Your data never leaves your machine. No cloud, no telemetry, no compromise.
Lucy installs what she needs — apt, snap, flatpak. No manual VM setup. Just describe the task.
Mount a persistent folder per agent to exchange files between the VM and your host machine. Drop files in, get results out.
Different API keys and models per agent. Mix Anthropic with local AI. Full control over every instance.
A real desktop app — not a web demo. Every view, every feature, running locally.
Every task is auto-saved as a replayable YAML playbook. Browse, search, and re-run your automations.
Per-agent API keys, model selection, persistent storage, and VM configuration — all in one place.
Replay, edit, export, or attach custom instructions to any recipe. Fine-tune automation on the fly.
Give Lucy feedback when she makes mistakes. Lessons persist and improve future task execution.
Real prompts, real tasks. Switch between beginner-friendly and power-user mode.
Each layer runs independently, communicating over WebSocket.
Clone the repo from GitHub and build from source with Docker + Node.js. Currently macOS only.
Click New Agent, enter your Anthropic API key, and Lucy spins up an isolated Ubuntu VM.
Type what you want in plain language and hit Cmd+Enter. Watch Lucy work.
Lucy is built in the open. Star the repo, file issues, submit PRs — or just use it.